Coins by Cryptorank
Bitcoin funding rates nearly plummet to three-year lows as tensions in Iran escalate - Crypto news

Bitcoin funding rates nearly plummet to three-year lows as tensions in Iran escalate

Bitcoin funding rates nearly plummet to three-year lows as tensions in Iran escalate Marko Cryptocurrency Feb 28, 2026

Crypto markets were hit hard and fast today, February 28, as news of U.S. and Israeli strikes on Iran hit the headlines. 

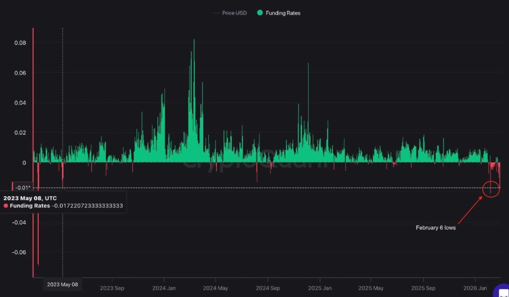
Among the more notable consequences were plummeting Bitcoin (BTC) funding rates, which sank more than 140% on the daily chart, as shown by real-time derivatives data on CryptoQuant FInbold retrieved at press time.

The slide sent funding rates down to -0.0165, levels surpassed only once since May 2023, during early February jitters three weeks ago, when they sat at -0.2. 

BTC derivatives overview. Source: CryptoQuant

At the same time, coin-margined open interest climbed to 676,000 BTC, signaling rising participation despite heightened volatility. In general terms, such a move underscored aggressive short positioning in the derivatives market.

That is, short sellers are paying a premium to maintain bearish positions, reflecting aggressive downside bets and heightened fear in the market. Possible result of such a setup that could include either further downside if selling persists or trigger a sharp short squeeze should Bitcoin stabilize or rebound.

Bitcoin struggles to rebound

For now, Bitcoin is now attempting to reclaim the $65,000 level. The cryptocurrency dropped as much as 6% within minutes once news of strikes in Iran broke, wiping out an estimated $70 billion from the total crypto market cap in an hour and approaching the $63,000 mark.

Leveraged positions saw heavy liquidations, with $100 million in long positions gone within 15 minutes. The sell-off was, of course, not isolated but reflected broader macro-driven pressure, underscoring the asset’s continued sensitivity to geopolitical shocks. Ethereum (ETH), for example, is still down 3% on the day as of the time of writing.

From a technical standpoint, ‘digital gold’ is now trading below its key 7-day simple moving average (SMA) near $66,522. The relative strength index (RSI) sits at 38.49, suggesting the asset is approaching oversold territory, though not yet at extreme levels.

In the near term, price action will likely hinge on geopolitical developments. A de-escalation in headlines could pave the way for a relief bounce, but a more substantial recovery will likely have to wait, with some candle patterns already hinting at when a rally above $100,000 could be possible.

Featured image via Shutterstock

Source

admin

Leave a Reply

Your email address will not be published. Required fields are marked *